
Product Hunt — The best new products, every day
shared a link post in group #Product Hunt

www.producthunt.com
Direct Insight - Easy content monitoring for your API or website | Product Hunt
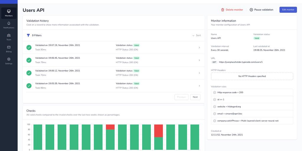
Direct Insight monitors your API or website making sure it behaves like you expect it does. Be the first to know when your website does not work as expected.
