
Product Hunt — The best new products, every day
shared a link post in group #Product Hunt

www.producthunt.com
Gyeeta - An open source observability tool | Product Hunt
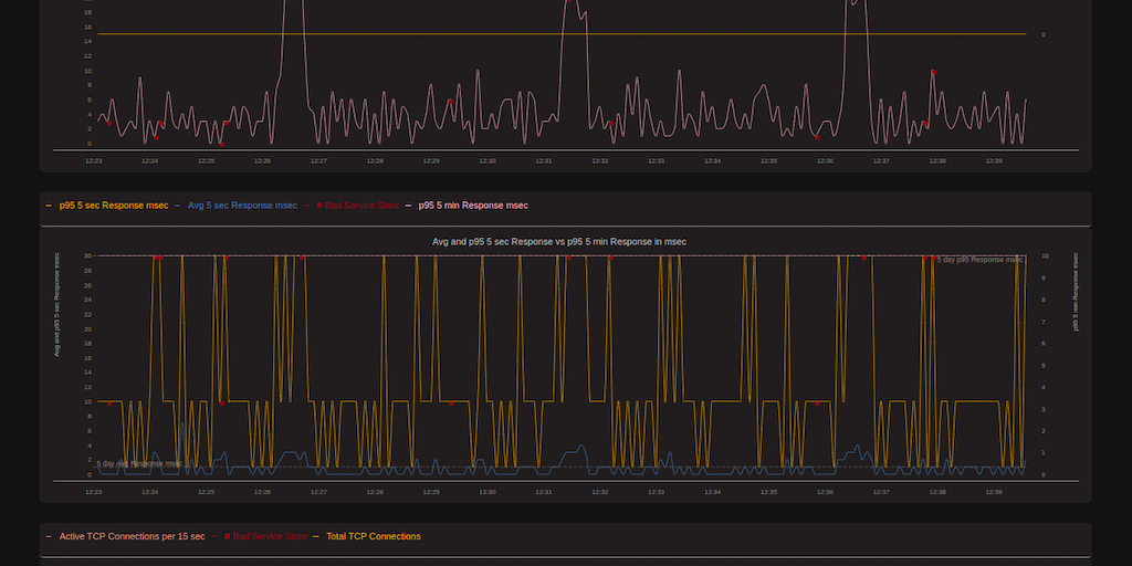
Gyeeta is a free, eBPF based Open Source tool which provides : Service Level Statistics such as Queries/sec, Response Times and HTTP Errors, Service Maps and Network Flows, Cluster, Service or Process
