
Product Hunt — The best new products, every day
shared a link post in group #Product Hunt

www.producthunt.com
Athenic AI - Mission critical data insights in seconds, not days | Product Hunt
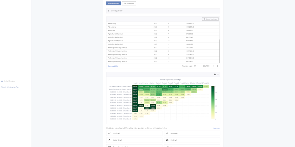
Athenic AI is a data empowerment tool that enables you to build graphs and dashboards by asking data questions. Connect to your Google Sheets, SQL databases, etc. to get actionable insights in seconds
