
Product Hunt — The best new products, every day
shared a link post in group #Product Hunt

www.producthunt.com
Kubescape 2.0 - End-to-end Kubernetes security open-source platform | Product Hunt
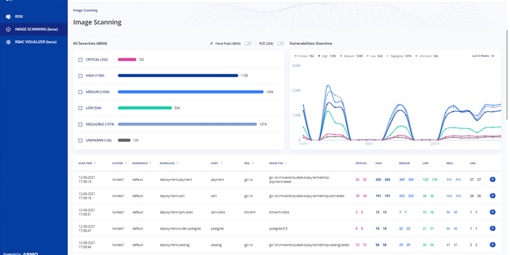
Kubescape is a Kubernetes open-source tool providing a multi-cloud K8s single pane of glass, including risk analysis, security compliance, RBAC visualizer and image scanning. Kubescape help with detec
